裝備制造案例 | HuaZhi MES助力青島海爾開利打造數智化車間
發表于:2022/3/1 17:28:34??閱讀量:?[關閉]
青島海爾開利公司簡介
青島海爾開利冷凍設備有限公司由海爾集團和美國開利公司于2001年共同出資組建,經過10余年的發展,現已成為在世界范圍內擁有強大知名度的工廠。產品包括超市陳列柜(1000余種規格)壓縮機組及壓縮冷凝機組(渦旋、活塞、螺桿)、換熱器(冷凝器和冷風機),能夠為客戶提供冷凍冷藏的整體解決方案,依托開利冷凍位于德國美因茨和中國上海兩大研發中心的支持,擁有多所國家認可的實驗室,海爾開利的產品和系統技術也于世界領航,并致力于為亞太地區的客戶提供包括包括二氧化碳系統在內的先進節能系統。
項目總體情況
項目概覽:
配合SAP系統實現對信息進行集成共享、有效傳遞,使企業生產方面資源能夠得到合理配置與利用,實現經營管理效率的最大化,提高企業的核心競爭力,
依托PC、WEB端、智能終端、移動應用終端等數據交互渠道,實現生產可視化、異??梢暬?、物料可視化。
實現對企業管理的可視化、網絡化、互動化、協同化和智能化
項目目標:

項目主要內容:

項目收益-有形收益:

項目收益-無形收益:

在同行中的地位:

主要功能描述
MES功能以人機料法測為切入點,分模塊實現以下主要功能。
人:班組人員出勤管理、班組報工管理、班組產出查詢、班組績效查詢、生產效率統計等
機:設備實時狀態顯示、設備使用情況統計、設備區域統計等
料:超市物料呼叫、倉庫物料呼叫、自制物料呼叫、日供貨物料統計、配料進度、超期未配送等
法:工序技術文件管理、安燈呼叫、部門響應統計等
測:自動生成產品檢驗單、生產自檢、過程檢驗、生產追溯等
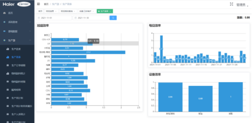
系統部分界面展示
設備實時狀態:
能及時了解到每一臺設備的一運行狀況,液位告警情況,噴粉鏈條使用情況,設備告警情況。

安燈總覽:
能及時了解到每一個工位的安燈告警

誤工統計:
顯示安燈誤工次數,時間統計,與各部門責任分布。

生產進度:
能及時了解到每一條生產線的生產完成情況,點擊進度條可查看訂單明細情況。

生產計劃:
查看滯后的生產

完工入庫統計:
查看各線體的產品入庫統計

數
實時顯示液位信息,噴粉掛件

人員&班組:
班組信息:查看班組人員的出勤情況,點擊餅圖可查看詳細的出勤記錄。



系統界面展示
生產人員可靈活

生產人員可靈活呼叫低值易耗的輔料,呼叫后倉庫進行物料配送,系統統計相關的耗用報表。

倉庫根據物料呼叫進行配料,可查詢到當前的配料完成情況,點擊進度條顯示配料的料單,以電子的料單取代紙質料單,用戶掃描電子條碼進行配料。

質量跟單:
以電子檢驗單替代紙質單據,質檢員使用pad進行產品檢測與產品追溯。

查看產品發生的不合格,進行分析

查看各線體的合格率分析

中科華智公司簡介
中科華智是一家專門提供SAP ERP、WMS、MES數字化解決方案的科技公司。公司在深圳、北京、濟南、洛陽設有分支機構,作為SAP金牌合作伙伴,10多年來中科華智在烘焙、裝備制造、汽車零部件、泛食品、服裝等行業積累了眾多客戶。圍繞SAP ERP在物流倉儲數字化和車間數字化領域自研了成熟產品,公司擁有經驗豐富的咨詢和實施團隊,憑借豐富的行業經驗和客戶的發展狀況,為各行業客戶提供專業的數字化整體解決方案。
本文鏈接:裝備制造案例 | HuaZhi MES助力青島海爾開利打造數智化車間
